本文分析了以太坊 Fusaka 升级后,引入 PeerDAS 技术对网络节点带宽和磁盘使用量的影响。

Fusaka 刚刚在 Holesky 测试网上线,并且正在快速接近主网。该分叉包含一个名为 PeerDAS 的新功能,这是一种向网络上的节点分发 blob 的新方式。在 PeerDAS 中,节点将负责“保管”不同部分的 blob 数据,这取决于它们验证的 ETH 数量。这个想法很简单:如果你质押了大量的 ETH,你可能应该有足够的资源来处理更多的 blob,反之亦然。这保留了去中心化,确保不将家庭质押者排除在网络之外,同时仍然提供更大 blob 数量的好处。
这篇文章将重点关注 Fusaka 之后网络上各种类型节点的带宽和磁盘使用要求。
我们将从两个不同的角度来分析这个问题:
PeerDAS 将我们现有的 128kB blob 分成 128 列,每列约 2KB。然后这些列在点对点层上单独广播,节点根据他们验证的 ETH 数量来保管这些列的不同子集。在 ethereum.org 上阅读更多关于 PeerDAS 的信息。
通过添加纠删码(2 倍 blob 大小),与当前“每个人下载所有内容”的模型相比,这实现了理论上的 8 倍扩展限制。节点可以通过抽样验证数据可用性,而无需存储完整的 blob。这引入了网络上可能出现的新类型的节点,每种节点都有不同的要求。
出现了三种节点类型:
Fusaka 还通过 EIP-7892 引入了仅 Blob 参数分叉的概念。这些分叉只能修改 blob 计数的值,而无需完整硬分叉的协调开销。核心开发人员目前计划使用 BPO1 和 BPO2 来发布 Fusaka,以监控对主网的影响,一旦收集和分析了数据,将继续对 BPO3、BPO4 等进行更积极的扩展。
基于在开发网上进行的测试和收集的数据,我们得出了以下关于主网 blob 时间表的建议:
阶段
目标 Blobs
最大 Blobs
Fusaka
6
9
BPO1
10
15
BPO2
14
21
以太坊网络是一个复杂且不断发展的系统,鉴于有大量的活动部件,很难确定 Fusaka 之后网络的具体要求。但是,我们可以根据网络的当前状态和拟议的更改做出一些有根据的猜测。
为了帮助我们了解 Fusaka 之后网络的要求,我们将从了解网络的当前状态开始。主网目前以“6 目标 9 最大”blob 运行。目标 blob 计数在这里很重要,因为它是 blob 费用市场的平衡点,我们可以大致预计 blob 计数的使用量会随着时间的推移趋向于该点。
提醒:Fusaka 之前的 Blob 大小为 128kB。Fusaka 之后的 Blob 大小为 256kB(blob 为 128kB,纠删码为 128kB)。
为了提供帮助,我们创建了一个资源计算器,可以帮助识别不同节点类型和 blob 计数的要求。这些数据需要谨慎对待,因为它是理论上的,并且假设了一些事情。 确保更改节点类型以查看不同的要求,并查看下面每个指标的注释。
节点类型:完整节点(无验证者)(0 ETH)Solo Staker (32 ETH)小运营商 (320 ETH)中型运营商 (1,024 ETH)大型运营商 (2,048 ETH)超级节点 (4,096 ETH)自定义金额
指标:磁盘使用量平均持续下载带宽发布本地区块的最小上传带宽
ethPandaOps.io磁盘使用量(预估)质押 32 ETH 的验证者 • 保管 8 列Fusaka 分叉基线(Pectra 6 个 blobs)6目标6Fusaka9Pectra/Fusaka 最大10BPO1 目标14BPO2 目标15BPO1 最大21BPO2 最大Blob 数量0.0295886115GB
浏览了计算器的人会注意到,本地区块构建的要求显着增加。这是新纠删码的结果。考虑到 EIP-7870,本地区块构建者的最大上传带宽为 50mb,但我们的理论计算器显示,对于 BPO1 blob 计数值为 10 时,我们超过了这个值!这是怎么回事?幸运的是,核心开发人员掌握了一些技巧来帮助解决这个问题:
当一个区块在本地构建时,提议者发布该区块,然后发布所有 128 列。当另一个节点收到该区块时,它将首先检查自己的内存池中该区块引用的 blob。如果找到这些 blob,它就可以跳过下载并使用本地 blob。这里的主要好处是,对于验证者来说,区块变为 可证明的时间减少了,因为它不必等待通过 gossip 接收 blob。这对区块提议者有直接的好处,因为他们提议的区块将更快地变得可证明。 还有一个不错的副作用,即接收节点可能能够避免通过 gossipsub 下载 blob。
在过去 14 天里,有 86% 的区块由 MEV 中继提供,现实情况是,很大一部分网络将获得 MEV 中继的帮助来发布他们的区块。虽然我们不想依赖这些中心化实体,但它们是主网上的一个事实,结合上面的其他两个技巧,我们有信心网络能够处理负载。
--max-blobs 标志共识层客户端可能会附带一个 --max-blobs 标志,该标志将限制客户端提议区块时使用的 blob 数量。构建一个包含比你能上传的更多的 blob 的区块是没有意义的,所以这将是确保你不会错过任何提议的好方法。此功能仍在开发中,可能不会在你更新到与主网兼容的版本后立即在你的客户端中可用。
从理论要求退一步,我们可以查看从我们的开发网收集的数据,以更好地了解网络的要求。
我们的基础设施如下所示:
在测试阶段,我们始终在每个 BPO 中有 2 个阶段。一半的时间用于使用 MEV,另一半的时间用于单独使用本地构建。这使我们能够收集两种类型网络设置的数据点。

? 点击放大
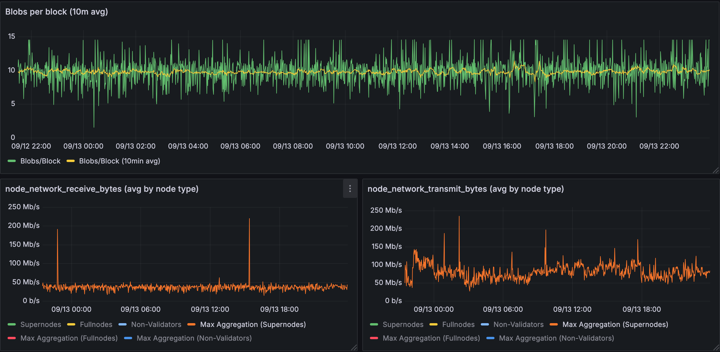
图 1.1:超级节点中使用 10 个 blob 的带宽
超级节点在 10 个 blob 的情况下显示出显着的带宽峰值:接收峰值约为 200 Mb/s,传输峰值约为 250 Mb/s,基线约为 50-100 Mb/s。

? 点击放大
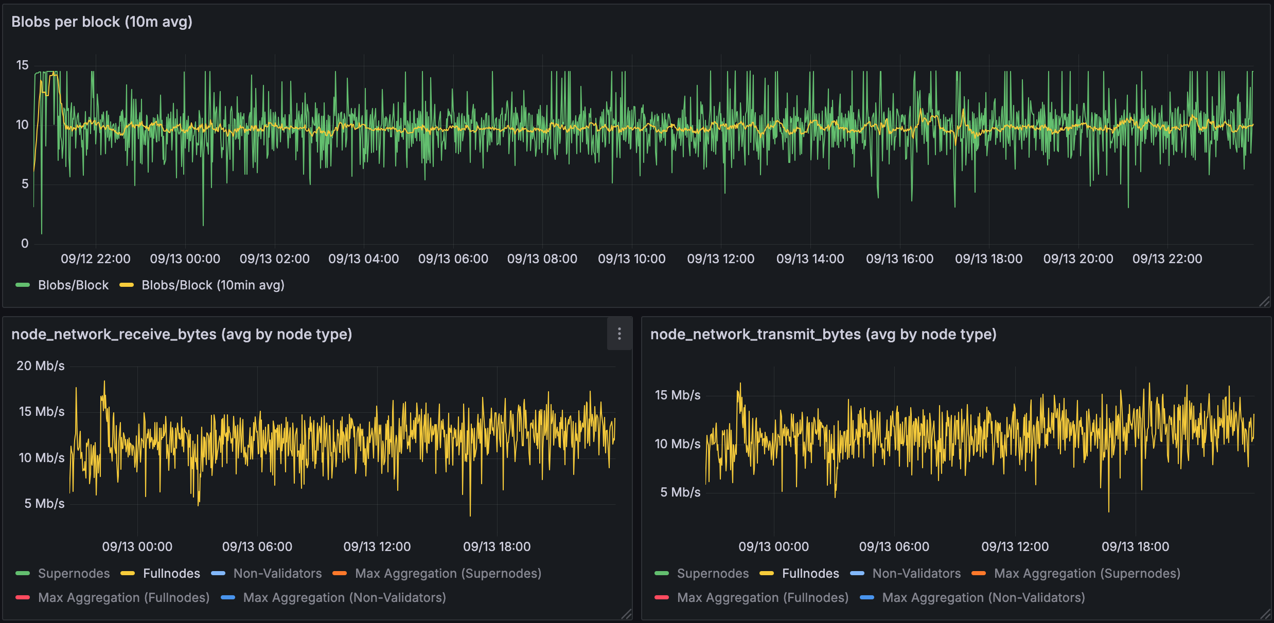
图 1.2:验证节点中使用 10 个 blob 的带宽
验证节点(家庭质押者)显示出显着降低的要求:接收约为 15-20 Mb/s,传输约为 10-15 Mb/s。这证明了 PeerDAS 对家庭质押者的关键好处。

? 点击放大
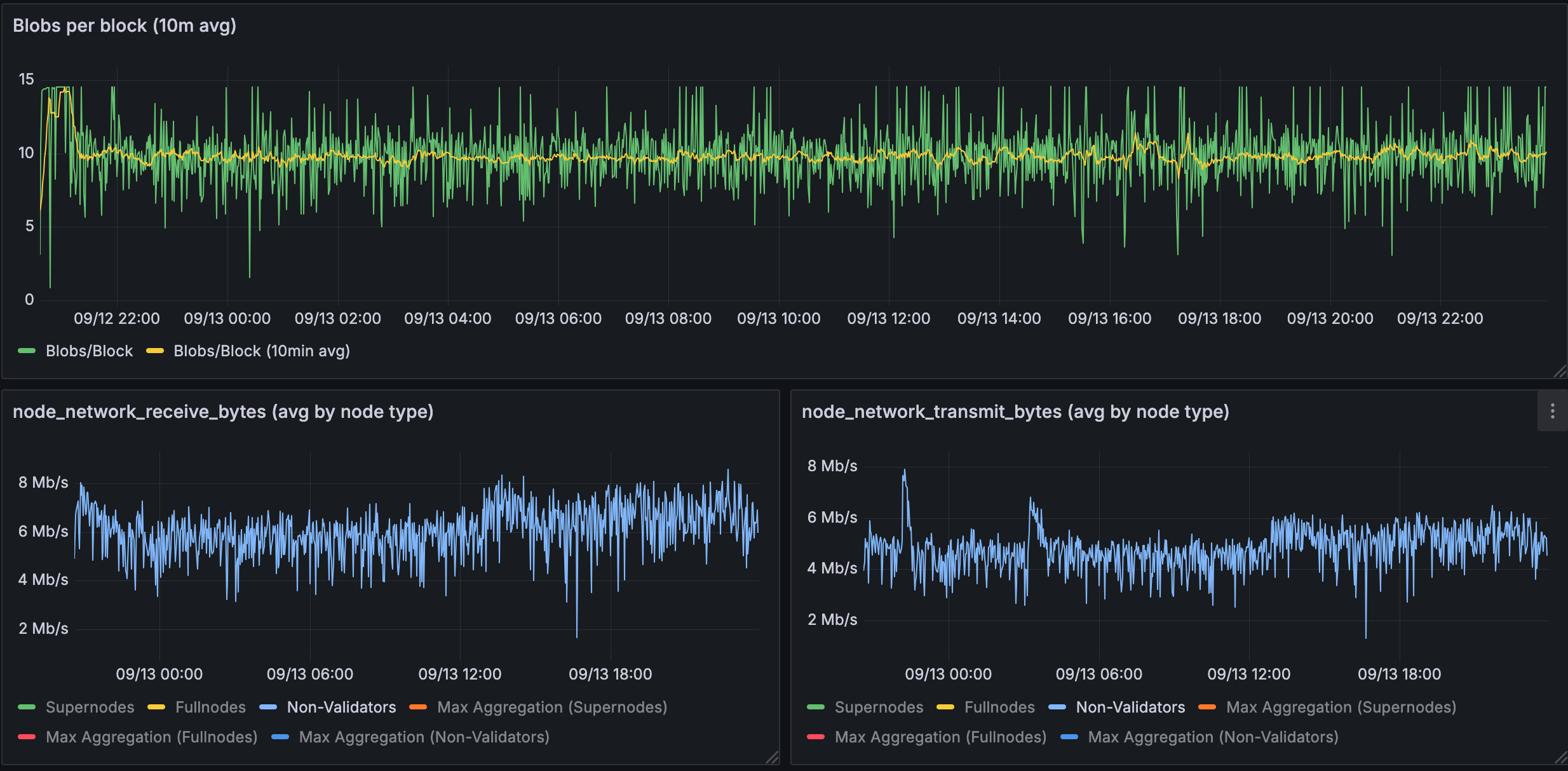
图 1.3:完整节点中使用 10 个 blob 的带宽
完整节点具有最小的带宽需求:接收和传输均为 ~4-8 Mb/s。

? 点击放大
图 1.4:从 EL 获取而不是通过 gossip 获取的 blob 百分比
数据显示,整个网络的 blob 检索策略差异很大,从执行层获取的比率从 40-100% 不等。这意味着可以在区块验证管道中需要 blob 之前获取大部分 blob,从而减少了插槽关键部分的带宽需求。但是,此数据仅来自开发网,并不能证明我们会在主网上看到类似的数据。
BPO1 总结:在 10 个 blob 时,验证节点(家庭质押者)的观测带宽要求完全在 EIP-7870 规范范围内,该规范要求 50 Mbps 下载和 25 Mbps 上传。我们的开发网数据显示,两个方向的峰值约为 15-20 Mb/s,为其他操作留有余地。

? 点击放大
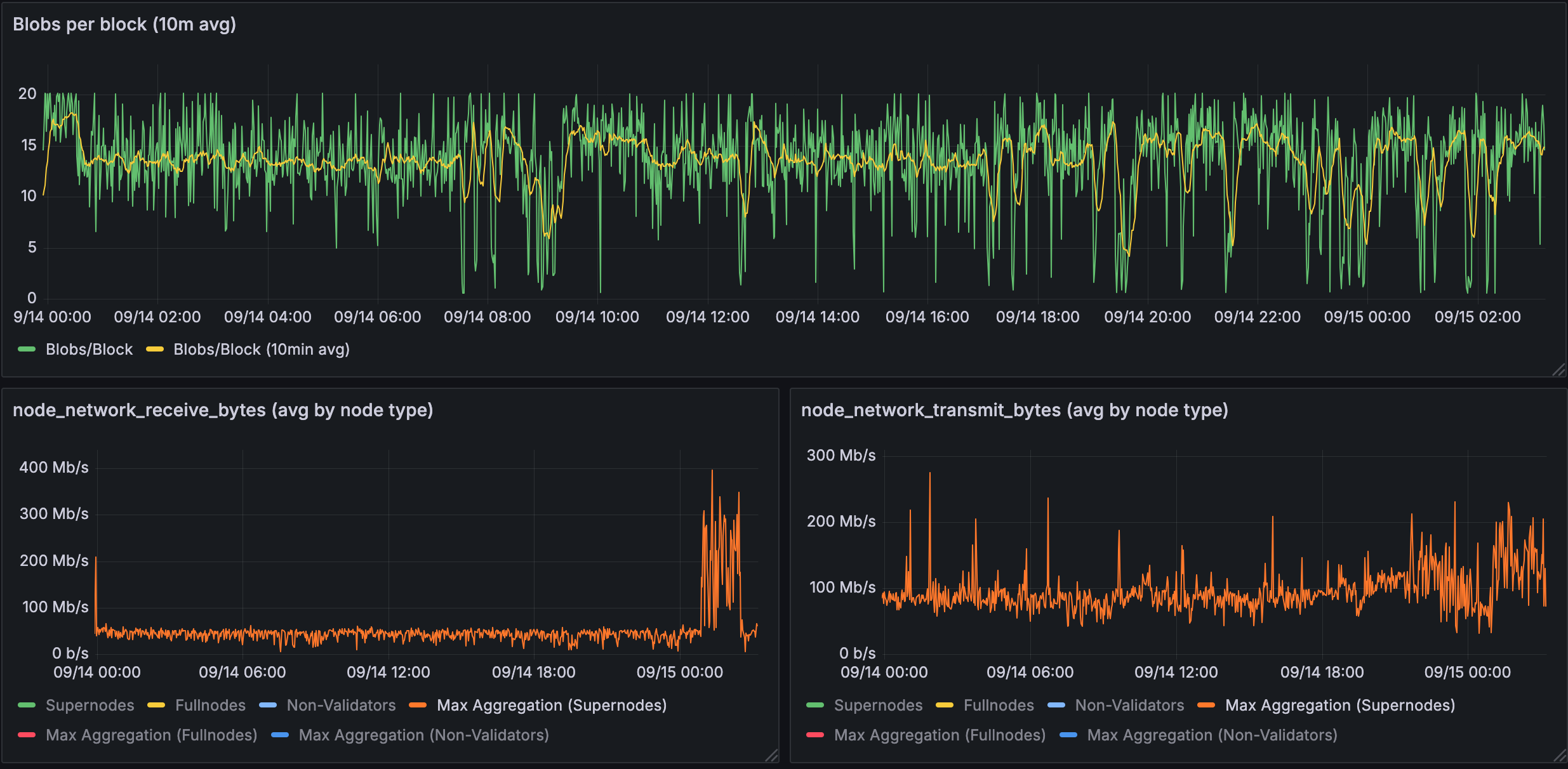
图 2.1:超级节点中使用 14 个 blob 的带宽
在 14 个 blob 的情况下,超级节点面临更高的需求:接收峰值约为 400 Mb/s,传输峰值约为 300 Mb/s。但是,忽略峰值,基线数据使用量似乎约为 100 Mb/s。较高的 blob 计数显然放大了超级节点的带宽需求。

? 点击放大
图 2.2:验证节点中使用 14 个 blob 的带宽
即使在 14 个 blob 的情况下,验证节点仍保持合理的要求:两个方向均约为 17-25 Mb/s。

? 点击放大
图 2.3:完整节点中使用 14 个 blob 的带宽
完整节点在 14 个 blob 的情况下继续显示最小的带宽需求:接收和传输均为 ~8 Mb/s。

? 点击放大
图 2.4:从 EL 获取而不是通过 gossip 获取的 blob 百分比
在 14 个 blob 的情况下,网络继续显示出不同的 blob 检索模式,EL 获取率从 20-90% 不等。我们看到,即使对于受控网络,命中率也会随着 blob 数量的增加而降低。但是,此数据不能代表主网的行为,我们需要进行额外的监控才能了解主网上的行为。
BPO2 总结:即使在较高的 14 个 blob 计数下,验证节点仍保持在 EIP-7870 家庭质押者的带宽限制(50 Mbps 下载,25 Mbps 上传)内。观测到的两个方向的 ~17-25 Mb/s 仍然是拥有本地提议的普通家庭质押者可以实现的。
此数据支持在保持去中心化的同时继续进行 Fusaka 的发布计划。我们将继续监控主网上 Fusaka 的发布,因为情况可能与开发网测试不同。
另请阅读 Sunnyside labs 团队提供的分析,在此处 找到。 它们更详细地介绍了流量类型的细分以及优化。
- 原文链接: ethpandaops.io/posts/fus...
- 登链社区 AI 助手,为大家转译优秀英文文章,如有翻译不通的地方,还请包涵~
如果觉得我的文章对您有用,请随意打赏。你的支持将鼓励我继续创作!
作者暂未设置收款二维码